重庆市铜梁区中医院(以下简称为“铜梁区中医院”)始建于1986年,现为国家三级甲等中医医院。医院设备先进、管理规范、技术精湛、专科专病影响力大、中医药特色优势突出,是一所集中医医疗、教学、科研、预防、保健、康复于一体的中医医院。

随着医院业务系统越上越多,接口集成复杂度与日俱增,“信息孤岛”愈加严重,限制了资源整合程度,增大统一管理难度,进而限制了医院运营质量和效率。
为此,医院亟需构建一个具有业务协同能力且能整合院内数据资源的平台,通过数据集成、业务集成解决院内数据分散、交换标准不统一、接口不规范、集成程度差等问题,将患者检查、检验、诊疗和病历等信息融合,为医护人员、管理者等提供辅助决策支持。
2022年11月,铜梁区中医院正式上线了新一代信息集成平台(以下简称为“信息集成平台”),通过信息集成平台、临床数据中心“双轮驱动”,有效整合院内现有信息系统间的数据,通过信息化手段实现全院信息共享、数据互通,助力铜梁区中医院的互联互通成熟度测评。
临床数据中心,以患者信息为主索引,实时采集和共享HIS、EMR、LIS、PACS 等信息系统数据,将海量数据进行聚合、分析和管理,实现医疗数据流转和利用价值的增值,为患者、医护、管理人员提供服务,改善医疗服务质量,增强医院的竞争力。
信息集成平台,以云原生的微服务架构为基础,以医疗云服务总线(HCSB)为核心,替代传统ESB总线,具有高性能、高可用性、高维护性和国产化等特点,同时还支持HL7 V2\V3\FHIR等国际卫生健康信息交换标准,成为支撑医院数字化转型的新“地基”。
在架构层次上,信息集成平台无缝支持单体医院、集团医院、医共(联)体等不同规模的医疗机构,通过提供平台化服务开放能力,帮助医院打通整合内外新旧业务系统,有效实现跨环境、跨应用系统间的互联互通。
华卓信息集成平台业务架构图
受2022年疫情影响,项目实施困难重重,华卓作为承建单位,与医院信息科、行政职能部门、临床医技科室紧密配合,经过紧锣密鼓加班加点地部署和调试,于2022年11月正式上线了信息集成平台,建立标准化的临床数据中心和共享文档中心,提供患者360°全息视图、领导驾驶舱、移动医生助手、主数据管理、患者主索引等应用。
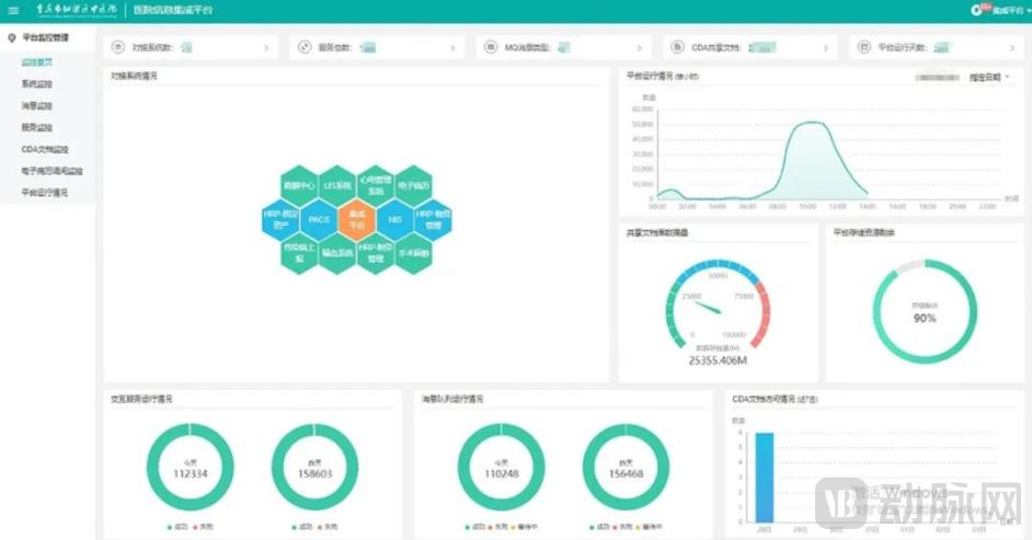
铜梁区中医院的信息集成平台启用后,将院内基础业务系统与临床数据中心打通,包括HIS、电子病历、LIS、PACS、手术麻醉、输血管理等系统,消除信息孤岛,实现院内基础系统间数据的互联互通,每日消息量超过100万次,平台在临床及管理环节中也逐步发挥效能:
信息集成平台监控系统示例图
1、满足电子病历、互联互通评级要求
目前,华卓已协助铜梁区中医院进行电子病历等级测评。华卓集成平台内嵌2020版互联互通CDA、数据集、交互服务等标准化模型,提供高效标准映射工具,实现电子病历数据和共享文档的标准符合性,极大地提升互联互通数据标准化的改造效率,符合互联互通四甲评测通过标准。

华卓协助铜梁区中医院进行电子病历等级测评
2、统一接口管理,降低建设成本与开发时间
按照2020版互联互通标准化成熟度测评方案要求,提供国家标准交互服务,新建业务系统接入平台需满足国标交互服务要求,减少医院大量可复用的交互服务接口开发成本和时间,减轻医院后续运维难度和工作量;此外,制定最符合医院业务流程的标准服务接口,减少接口冗余,解除系统耦合,避免产生高昂的接口费用。
API全生命周期管理示例图
3、整合患者数据,提升医疗服务质量
患者360°全息视图基于医院临床数据中心,以患者为核心,围绕患者诊疗数据进行规范化整理和存储,实现临床诊疗数据的统一浏览和展示。
一方面系统打通全院信息化接口,同时允许医院信息系统或其他临床业务系统进行嵌入式调用;另一方面,系统浏览界面集中呈现了患者诊疗活动的全程历史记录,保证临床数据完整、精准、及时、直观地呈现,并辅助提升医疗互联互通和电子病历管理的信息化水平。
患者360°全息视图
4、优化工作流程,提升医护工作体验
移动医生助手基于临床数据中心,将医生工作站从桌面应用推向移动应用,将医生工作无纸化(Paper-less)、无胶片化(Film-less)、无线网络化(Wire-less),便于医生结合患者全息档案、远程知识库,进行智能化远程诊疗、临床指南、在线审批、智能提醒等安排,提高就诊质量和诊断效率。目前,院内已有七十余名医生投入使用。
移动医生助手示例图
5、提升运营管理效率
院长驾驶舱,有效解决医院繁复的数据上报流程,提供可视化多维度的医院运营分析能力,让管理层及时掌握院内各种医疗指标和运行指标,对医院资源进行合理调配,降低投入成本,提高资源利用率,为全院布控和决策助力。目前已基本覆盖院内领导。
院长驾驶舱示例图
6、最大限度减少业务系统依赖
当医院需要新增业务功能时,原有业务系统承建厂商漫天要价,为医院构建统一的数据中心,新建业务系统可以从中获取临床数据,从而最大限度地降低医院对单个业务系统的依赖。
医院信息科负责人表示:“我院信息中心共有5位管理人员,在医院信息集成平台上线后,多人能同时上线,在一个界面进行接口开发、测试、联调、和运维监控,提升了接口的开发效率和上线速度。在业务系统用户体验上,各科室医护人员感觉速度更快了,方便科室工作,更加便于管理,让大家各司其职,做到‘忙而不乱’。”
医院分管信息化的领导说道:“医院集成平台的建设提升了我院整体管理水平,满足我院加强管理和提高工作效率的要求,有效控制医疗成本,减轻病人医疗负担,提高病人满意度,取得竞争优势,为我院高质量发展奠定数字化基础。”

















